Monitoring / Alerting
Basic Monitoring
I'm running a monitoring service called statuscake.com to test my mastodon endpoints every 5 minutes and respond that the services are all online.
https://aus.social/about
https://aus.social/api/v1/instance
https://aus.social/api/v1/streaming/health
These 3 endpoints should give a pretty basic amount of coverage for the internet facing Puma (FE/API) and NodeJS (Websocket Streaming) endpoints.
I've connected statuscake up to my mobile, and get push notifications sent to my phone when one of these tests fail.

Advanced Monitoring (metrics)
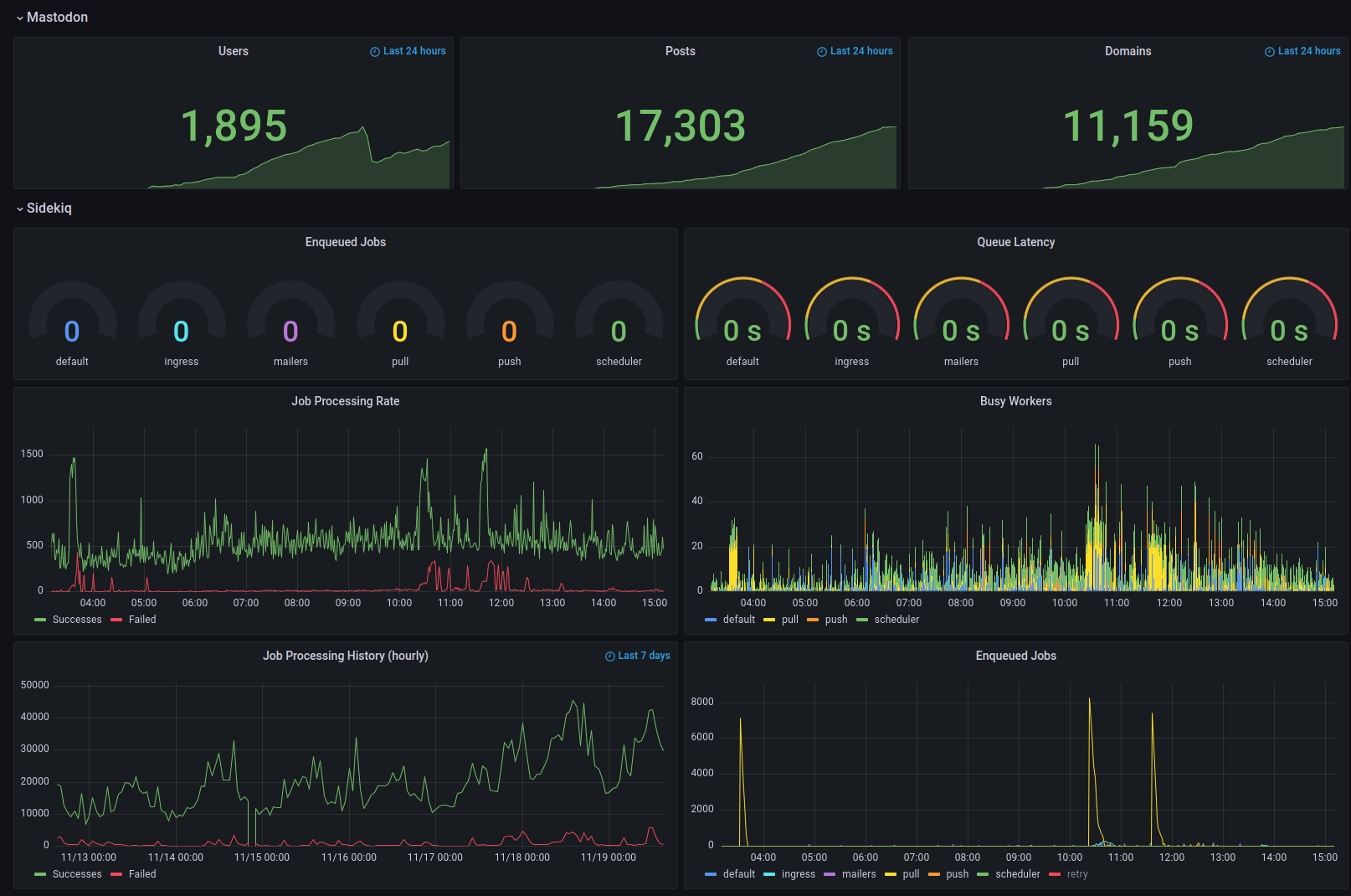
You can investigate using promethius and other dashboards to display real time and historical details from your instance.

APM (application performance monitoring)
There are more advanced monitoring tools that offer insight into the actual application low level code.
I'd recommend investigating the different APM (application performance monitoring) tooling.
NewRelic
Sentry.io
Last updated